浅谈远程抄表与配电能效系统在吉林大学学生公寓的研究与应用
2026-02-11
[201]
安科瑞 刘迈
摘要:该校及全国各大高校学生公寓目前收费模式及现状,远程抄表智能系统的必要性及系统运行状况的对比。
关键词:远程抄表智能系统;必要性;优点
0前言
该校在远程抄表智能系统使用前学生公寓用电控制和计量形式多种多样,具体有:(1)无限电无计量;(2)无限电有电表计量;(3)有限电、模块式计量的限电柜;(4)有限电、模块式计量、CI卡收费模式的限电柜。具有限电、计量和收费功能的限电柜只有限电功能在使用,计量和收费功能没有启用,并且大部分用电管理设备运行都在8年以上,限电功能大多已失效,用电管理设备只是起到开关的作用,因此在学生公寓房间内不同程度的使用违章电器。违章电器的使用造成供电线路老化、短路和烧断的现象,增加维修人员和保卫人员检查的工作量,同时也浪费大量的电能,增加学校的电费支出,并且也无法给学生提供一个安全的生活环境,发生多起因使用违章电器房间着火现象。
1目前全国各大学学生公寓用电管理收费系统模式
(1)人工抄表收费:优点读数直观,故障影响面小,缺点劳动强度大、效率低。
(2)智能模块集中抄表收费系统:优点设备集中,容易布线,施工简单,易于管理;缺点一旦主板出现故障,影响面大,并且读数不够直观,不利于查看房间实时用电情况。
(3)IC卡预付费用电管理收费系统:优点是电费回收率比较高,缺点IC卡是易损部件,增加学生的经济负担,一旦欠电费随时断电,给学生生活带来不便。
(4)远程抄表智能用电管理收费系统:每个房间一块电表,只需增加一条通讯线给集中器就能实现,减少工程造价;可远程停送电,一个人可以管理几千个房间,工作效率高;每个房间一块电表,即使出现故障不会波及其他房间,影响面小。
2学生公寓用电实行限电、计量和收费必要性
只有实施限电才能屏蔽违章电器的使用,避免电量的浪费,减少学校电费的支出,同时学生的安全生活环境得以保障。只有计量和收费才能增强学生的节约意识,做到“谁使用,谁交费",做到用电公平合理,减少学生间的矛盾。
3远程抄表智能管理收费系统的应用及运行现状
2007年该校决定对学生公寓启动收费,实行定额指标管理,超定额实施收费的管理模式,我部门通过对学生公寓收费系统制造厂家的多次考察、调研,决定安装国内远程抄表智能收费管理系统。阻性负载自动识别限电智能化低压电力线载波集中抄表用电管理系缄简称集抄系统提由中心计算机、集中器、采集终端和各类计量表组成的三级网络,是利用微电能专用集成技术、低压扩频载波通讯技术和计算机应用技术,通过电力线汇集配变下所有终端电表的数据,与每一终端电表进行数据通讯,并对这些数据进行分析处理,同时可以使用多种通讯方式将所抄录的数据发送到供电管理部门的数据服务器中,是将低压配电网中电能表数据采集、传输、处理及断电控制一体化的自动化电能计量管理系统。是配网自动化系统的一个重要组成部分。是以先进的电力线载波通诫PLC技术为基础,以系统工程的思想为指导,以扩频通信技术为核心而研制成功的具有高水平的新一代集中抄表产品。该系统具有记数准确、通讯可靠性高、综合成本低、系统构建灵活方便、施工量小、运行费用低、适应能力强等特点。
该校一期工程(部分学生公寓)2007年12月开始施工,2008年5月所有工程结束并开始试运行,2008年12月2日系统开始正式运行,2009年1月开始对学生公寓中的单身公寓开始实施收费,2009年9月对新生房间实施定额指标管理、超定额实施收费。2010年1月二期工程开始施工,二期工程完工后我校所有学生公寓都纳人远程抄表智能收费管理系统中,共计安装17164块电表(含公共区电表)。2010年9月对所有学生房间开始实施定额指标管理、超定额实施收费。厂家结合我校的实际需求,对智能用电管理收费系统做了个性化的调整,我校智能收费管理系统具体功能如下:
(1)杜绝违章电器的使用,降低火灾的发生,我校阻性负载设置是功率是50W,大于等于该值,系统自动断电,负载断开5分钟后系统自动恢复供电,非阻性负载不受限制;
(2)由于所有公寓房间的供电线路线径大部分是.25m时塑铜线或聚录乙烯塑铜电缆,为了避免使用大功率设备而造成线路过流发热,我校最大功率限定在2500W,延长线路使用寿命,并对防火安全起到很大作用;
(3)学生公寓用电量下降,2008年学生公寓使用电量占学校总用电量的2274%,到2011年下降到11.18%。本科生、硕士研究生和博士研究生房间用电量平均节电率分别为226%、29石%和2287%,效果非常明显;
(4)每个房间具有单独的载波电表计量,即使出现故障也不像集中模块计量那样造成大面积停电,便于维修人员查找故障和维护,提高工作效率;
(5)减少工作量,节省人员开支,每个人可以负责几千个房间用电管理和收费工作。根据学生公寓分布,我校在学生公寓相对集中的地点设置9个收费点,方便学生用电查询和购电的需求。每个收费点每月底对房间电表进行集中抄表,月初在每个公寓粘贴该公寓所有房间的用电量,并通知超定额用电指标的房间在规定的时间内交费,不交费的房间可远程断电;
(6)数据回传迅速,软件能根据房间人数、学生类别、房间的朝向设置免费电量,系统软件对每个房间回传用电数据按年/月/日自动生成报表,对超定额用电不按期交费的房间可以自动或手动远程断电,保证超定额用电房间的所欠电费及时回收;
(7)通讯模式我们采用的是电话线和校园网两种数据传输模式,校园网传输数据快速而稳定,电话传输数据慢,并伴有费用产生,我们逐步更换为校园网传输数据模式;
(8)目前厂家技术人员对9个收费点的收费系统软件进行升级改造,把单机版变成网络版,即把收费点的数据库纳人能源监管平台的服务器管理,各收费点的抄表、收费等工作通过调用能源监管平台服务器内的数据库,避免各收费点数据因电脑硬件故障或系统中病毒等原因而造成的数据丢失
4AcrelEMS-EDU高校综合能效管理平台
4.1平台概述
AcrelEMS-EDU校园综合能效管理解决方案针对校园能源统计、后勤计费管理、校园运维管理等提供高校的信息化管理平台。从“源、网、荷、储、充"多个角度解析高校当下及未来的用能问题及用能需求,在统一的需求下“实现能源互补、信息互通"等管理模式。助力学校管理智能化、数字化、综合化,实现节能校园、绿色校园、低碳校园。
4.2平台组成
AcrelEMS-EDU高校综合能效管理平台采用开放的分层分布式网络结构,主要由设备层、传输层、数据层、应用层组成。平台融合电力监控、电能统计、电气安全、电能质量分析及治理、智能照明控制、预付费等功能,用户通过浏览器、手机APP获取数据,通过一个平台即可全局、整体的对企业用电进行进行集中监控、统一调度、统一运维,同时满足企业用电可靠、安全、节约、有序的要求。
4.3平台架构

图1安科瑞高校综合能效管理方案架构拓扑
5高校综合能效解决方案
5.1校园电力监控与运维
集成设备所有数据,综合分析、协同控制、优化运行,集中调控,集中监控,数字化巡检,移动运维,班组重新优化整合,减少人力配置。

5.2后勤计费管理
采用先进的网络抄表付费管理技术,实现电、水、气等能源综合计费,实现远程抄表、费率设置、账单统计汇总等,支持微信、支付宝、一卡通等充值支付方式,可设置补贴方案。通过能源付费管理方式,培养用能群体和部门的节能意识。
5.2.1宿舍用电管理
针对学生宿舍用电进行管理控制:可批量下发基础用电额度和定时通断功能;
可进行恶性负载识别,检测违规电气,并可获取违规用电跳闸记录;


5.2.2商铺水电收费
针对校园超市、商铺、食堂及其他针对个体的水电用能进行预付费管理


5.2.3充电桩管理平台
充电桩在“源、网、荷、储、充"信息能源结构中是重要的。


5.2.4智能照明管理
通过对高校路灯的全局监测,提供对路灯灵活智能的管理,实现校园内任一线路,任一个路灯的定时开关、强制开关、亮度调节,以及定时控制方案灵活设置,确保路灯照明的智能控制和节能。


5.3能源管理系统
针对校园水、电、气等各类接入能源进行统计分析,包含同比分析、环比分分析、损耗分析等。了解用能总量和能源流向。
按校园建筑的分类进行采集和统计的各类建筑耗电数据。如办公类建筑耗电、教学类建筑耗电、学生宿舍耗电等,对数据分门别类的分析,提供领导决策,提高管理效能。
构建符合校园节能监管内容及要求的数据库,能自动完成能耗数据的采集工作,自动生成各种形式的报表、图表以及系统性的能耗审计报告,能够监测能耗设备的运行状态,设置控制策略,达到节能目的。

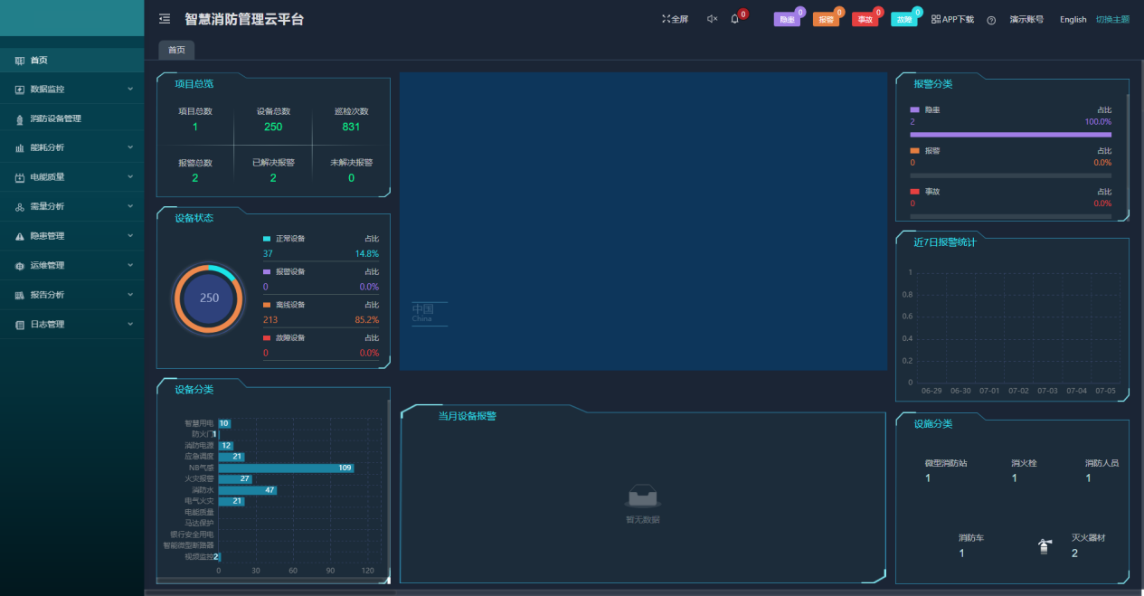
5.4智慧消防系统
智慧消防云平台基于物联网、大数据、云计算等现代信息技术,将分散的火灾自动报警设备、电气火灾监控设备、智慧烟感探测器、智慧消防用水等设备连接形成网络,并对这些设备的状态进行智能化感知、识别、定位,实时动态采集消防信息,通过云平台进行数据分析、挖掘和趋势分析,帮助实现科学预警火灾、网格化管理、落实多元责任监管等目标。实现了无人化值守智慧消防,实现智慧消防“自动化"、“智能化"、“系统化"需求。从火灾预防,到火情报警,再到控制联动,在统一的系统大平台内运行,用户、安保人员、监管单位都能够通过平台直观地看到每一栋建筑物中各类消防设备和传感器的运行状况,并能够在出现细节隐患、发生火情等紧急和非紧急情况下,在几秒时间内,相关报警和事件信息通过手机短信、语音电话、邮件提醒和APP推送等手段,就迅速能够迅速通知到达相关人员。

6平台部署硬件选型
6.1电力监控与运维平台



6.2后勤计费管理
6.2.1宿舍/商业预付费平台




6.2.2充电桩管理平台



6.2.3智能照明管理





6.3能源管理系统


6.4智慧消防系统
6.4.1电气火灾监控系统

6.4.2消防设备电源监控系统

6.4.3防火门监控系统


6.4.4消防应急照明和疏散指示系统






7结束语
无论是从资源的合理利用、从节约办学经费还是校园健康发展,节电看似个人小事,实则关系每一个人是大事,能源不能因为成本低就被认为不重要,是因为有技术的支撑国家才会惠民到实处;能源消费不能包费制,节约意识是关键,电能节约不仅是学生的事,也是教师和校方的责任;校园节电不仅是用电设备要选好,更应利用技术、信息和网络,加强宣传和节电责任制,在校园建筑节能要着眼于建筑材料、设计、施工、使用至维修全过程中,将电能节约落实到位,减少能源消耗才能更好的持续发展,做足和落实节能用电关系我们每一个人。
【参考文献】
【1】刘长有.远程抄表智能系统在吉林大学学生公寓的应用
【2】安科瑞高校综合能效解决方案2022.5版.
【3】安科瑞企业微电网设计与应用手册2022.05版.

